How to Use A Render Farm (Step by Step Guide)

For urgent projects, a render farm is a savior. Compared to local rendering, the large-scale computers of a render farm offer significant advantages in terms of improving rendering speed, saving local resources, being maintenance-free, and offering professional assistance. If you haven't used a render farm before, then you may think it is difficult to use. So, in this article, you can learn how to use a render farm by checking out the use of leading cloud rendering service provider, Fox Renderfarm, step by step taking Blender as an example.
Step 1. Prepare your file - Depending on your software I recommenced for you to pack your resources into 1 file location.
Example
Maya - Archive Scene 3DsMax - Resource Collect Blender - Pack Resources C4D - Save project with Assets
For this tutorial purpose I will be using blender.
Once your file is ready for render - Pack Resources into 1 Blend File. (See Images attached)

Step 2. Head over to the website of Fox Renderfarm.
Register an account with Fox Renderfarm and verify your email - This will reward you with a US$20 Coupon.


Step 3. Select your software - This will also reward you with another US$5 Coupon.

Step 4. Welcome to the Web User Interface.
You have your core tabs on the left:
- Overview - Gives you a summary of your current/completed jobs, credits available and storage space.
- Assets - This Tab is where you can upload your project files.
- Submit - This Tab allows you to select your project file/s to start a render.
- Analysis - This Tab performs an Ai scene analysis to check if your scene has any noticeable issues before a render is commenced.
- Rendering - This Tab gives a scene list and management of your current/previous rendered & rendering frames.
- Statistics - This Tab explains the statistics of each job.

Step 5. Install RaySync Transmission Tool - Raysync is used to speed up the uploading of your files, if you encounter problems with the installation you can seek help from Fox Renderfarm's 24/7 customer service.
RaySync can be downloaded by selecting the circled option.

Step 6. CPU or GPU Region - Select your processing hardware relative to your project, if you are using GPU rendering in your project file, select one of the GPU Regions, if you are CPU Rendering, select one of the CPU regions.

Step 7. Adding Coupons(you can get render coupons by winning certain 3D competitions; if you don't have such render coupon, you can skip this step) - Click User Center in the overview tab, Click Coupon tab on the new page, then select Redeem Coupon on the top right>Use coupon code to redeem.



Step 8. Head to Assets tab, toggle 'Keep Local Path', and press upload file, and locate your packed Blend file - This will use Raysync to upload.


Step 9. Once uploaded, Go to the Submit Tab, Select your Software, and locate your .blend file, select continue.

Step 10. Creating a Config and sending your job for analysis.
You must create a config to continue with your render, enter a config name, e.g. 'Project', select your Operating System, and select the version of the software you are using, in my case it is Blender 3.5.1, then click Save.
You will then be prompted to edit the Hardware Configuration, Select the GPU Model to use (RTX 3090), put GPU Number to 2* and select your RAM as 64GB for a normal project or if you are using a lot of data, you can also use 128GB of RAM (This will incur an additional 20% fee to your project credits)
Send the job to 'Go Analysis'



Step 11. Analysis
In the Analysis Tab, your project will be there pending. This usually takes a few minutes but could sometimes take longer.
Once Analysis is complete, you can go into the details and see if there are any errors or warnings.
Errors mean they need to be rectified and render can not commence.
Warnings mean there may be some advisories but the project can still go ahead if you are happy.
Hint: Seek help from online 24/7 customer service, if you can't solve the problem yourself, they are very fast and reliable.
If you have no Errors or Warnings and are happy to continue, select 'Continue' or 'ignore and continue'.


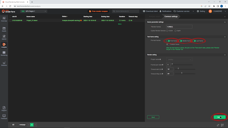
Step 12. Common Settings
Once 'ignore and continue' was selected, you will be prompted with the common settings tab.
To be safe I would toggle first frame, middle frame and last frame for a test render and select 'Submit' - This will allow you to make sure those 3 renders in your scene are done first so you can check over them before committing to a final render.

Step 13. Rendering
You will now be on Rendering Tab where your test rendering will begin, once the 3 renders are done, you can select the project in the scene list, this will open the job details.
Scroll down and take a look at your first frame, middle frame and last frame to confirm everything is okay - you can use the preview window to check the render is okay.


Step 14. Confirming Full Render
Once you are happy with the results you can go back to the scene list in the Rendering Tab, select your project from the check list and toggle the Render Full Job.
You may be prompted with a 'kind tips' pop up if your memory usage was close to the 64gb limit, you can increase to use the 128gb RAM if so which will give you more wiggle room in peak memory usage whilst rendering.
Once confirmed on your 64/128gb Ram size, you will have to repeat the step of selecting the project check box and toggling the 'render full job' option again.
This will prompt you one last time to confirm the test renders you took before are to your satisfaction before the job goes ahead for a full render.





Step 15. Rendering
Full render has now commenced, you will be prompted with an email once completed.

Step 16. Download Results
Once completed, you will be prompted with an email, head back into the rendering tab, select your project from the scene list and click the output file tab.
Scroll through your renders so they all cache into the system and then hit the select all check box then download, this will prompt you with a location needed to save.
Once you chose a location on your device, the RaySync will download the files to this location.
Job Done.

These are the steps on how to use a render farm, and to render software other than Blender such as Cinema 4D, Maya, 3ds Max etc, steps are similar.
This tutorial article was written by the creator of CGANDWE for Fox Renderfarm. CGANDWE is a community where you can participate in 3D competitions to improve your CG skills, and you can join their Discord here.





